본문으로 바로가기
본문으로 바로가기

ClickStack을 사용한 MongoDB 로그 모니터링

TL;DR

OTel filelog 수신기를 사용하여 ClickStack에서 MongoDB 서버 로그(4.4+ JSON 형식)를 수집하고 시각화합니다. 데모 데이터셋과 미리 구성된 대시보드가 포함되어 있습니다.

기존 MongoDB 통합

이 섹션에서는 ClickStack OTel collector 구성을 수정하여 기존 MongoDB 설치에서 ClickStack으로 로그를 전송하도록 설정하는 방법을 설명합니다. 기존 환경을 직접 구성하기 전에 MongoDB 통합을 테스트하려면 "데모 데이터셋" 섹션의 사전 구성된 환경과 샘플 데이터를 사용해 테스트할 수 있습니다.

사전 요구 사항

  • 실행 중인 ClickStack 인스턴스
  • 기존 자가 관리형 MongoDB 설치 환경(버전 4.4 이상)
  • MongoDB 로그 파일에 대한 접근 권한

MongoDB 로깅 구성 확인

MongoDB 4.4 이상은 기본적으로 구조화된 JSON 로그를 출력합니다. 로그 파일 위치를 확인하세요:

cat /etc/mongod.conf | grep -A 5 systemLog

일반적인 MongoDB 로그 위치:

  • Linux (apt/yum): /var/log/mongodb/mongod.log
  • macOS (Homebrew): /usr/local/var/log/mongodb/mongo.log
  • Docker: 일반적으로 stdout에 기록되지만, /var/log/mongodb/mongod.log에 기록하도록 구성할 수도 있습니다

MongoDB가 stdout으로 로그를 출력하고 있다면, mongod.conf를 업데이트하여 파일에 기록하도록 설정하십시오:

systemLog:
  destination: file
  path: /var/log/mongodb/mongod.log
  logAppend: true

구성을 변경한 후 MongoDB를 재시작하십시오:

# For systemd
sudo systemctl restart mongod

# For Docker
docker restart <mongodb-container>

MongoDB용 사용자 정의 OTel collector 구성 생성

ClickStack에서는 사용자 정의 구성 파일을 마운트하고 환경 변수를 설정하여 기본 OpenTelemetry Collector 구성을 확장할 수 있습니다. 사용자 정의 구성은 OpAMP를 통해 HyperDX가 관리하는 기본 구성과 병합됩니다.

다음 구성으로 mongodb-monitoring.yaml 파일을 생성하십시오:

receivers:
  filelog/mongodb:
    include:
      - /var/log/mongodb/mongod.log
    start_at: beginning
    operators:
      - type: json_parser
        parse_from: body
        parse_to: attributes
        timestamp:
          parse_from: attributes.t.$$date
          layout: '2006-01-02T15:04:05.000-07:00'
          layout_type: gotime
        severity:
          parse_from: attributes.s
          overwrite_text: true
          mapping:
            fatal: F
            error: E
            warn: W
            info: I
            debug:
              - D1
              - D2
              - D3
              - D4
              - D5

      - type: move
        from: attributes.msg
        to: body

      - type: add
        field: attributes.source
        value: "mongodb"

      - type: add
        field: resource["service.name"]
        value: "mongodb-production"

service:
  pipelines:
    logs/mongodb:
      receivers: [filelog/mongodb]
      processors:
        - memory_limiter
        - transform
        - batch
      exporters:
        - clickhouse
참고
  • 사용자 지정 구성에서는 새로운 receiver와 pipeline만 정의하면 됩니다. processor(memory_limiter, transform, batch)와 exporter(clickhouse)는 기본 ClickStack 구성에 이미 정의되어 있으므로, 이름으로 참조만 하면 됩니다.
  • 이 구성은 수집기가 시작될 때 기존 로그를 모두 읽기 위해 start_at: beginning을 사용합니다. 프로덕션 배포에서는 수집기가 다시 시작될 때 로그를 다시 수집하지 않도록 start_at: end로 변경하십시오.

사용자 정의 설정을 로드하도록 ClickStack 구성하기

기존 ClickStack 배포에서 사용자 정의 수집기 구성을 활성화하려면 다음 작업을 수행하십시오.

  1. 사용자 지정 구성 파일을 /etc/otelcol-contrib/custom.config.yaml에 마운트하십시오
  2. 환경 변수 CUSTOM_OTELCOL_CONFIG_FILE=/etc/otelcol-contrib/custom.config.yaml을 설정하세요
  3. 수집기가 MongoDB 로그를 읽을 수 있도록 MongoDB 로그 디렉터리를 마운트하십시오

ClickStack 배포 구성을 업데이트하십시오:

services:
  clickstack:
    # ... 기존 구성 ...
    environment:
      - CUSTOM_OTELCOL_CONFIG_FILE=/etc/otelcol-contrib/custom.config.yaml
      # ... 기타 환경 변수 ...
    volumes:
      - ./mongodb-monitoring.yaml:/etc/otelcol-contrib/custom.config.yaml:ro
      - /var/log/mongodb:/var/log/mongodb:ro
      # ... 기타 볼륨 ...
참고

ClickStack 수집기에 MongoDB 로그 파일을 읽을 수 있는 적절한 권한이 부여되어 있는지 확인하십시오. 프로덕션 환경에서는 읽기 전용 마운트(:ro)를 사용하고 최소 권한 원칙을 준수하십시오.

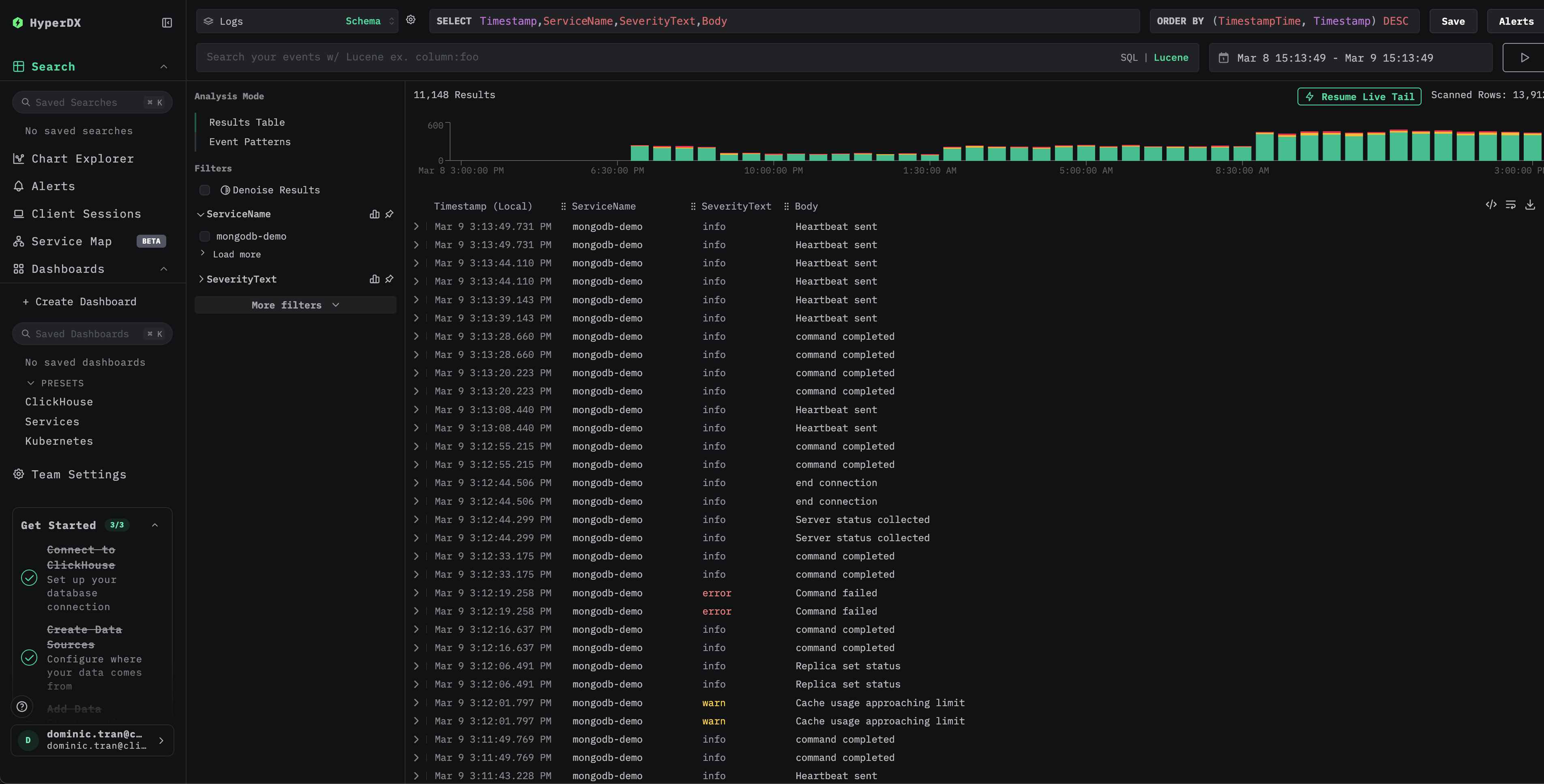
HyperDX에서 로그 확인

구성이 완료되면 HyperDX에 로그인하여 로그가 정상적으로 수집되고 있는지 확인하십시오.

MongoDB 로그 검색 화면
MongoDB 로그 상세 화면

데모 데이터셋

프로덕션 시스템을 구성하기 전에 미리 생성된 샘플 데이터셋으로 MongoDB 통합을 테스트합니다.

샘플 데이터셋 다운로드

샘플 로그 파일을 다운로드합니다.

curl -O https://datasets-documentation.s3.eu-west-3.amazonaws.com/clickstack-integrations/mongodb/mongod.log

테스트용 collector 구성 생성

다음 구성으로 mongodb-demo.yaml 파일을 생성합니다.

cat > mongodb-demo.yaml << 'EOF'
receivers:
  filelog/mongodb:
    include:
      - /tmp/mongodb-demo/mongod.log
    start_at: beginning
    operators:
      - type: json_parser
        parse_from: body
        parse_to: attributes
        timestamp:
          parse_from: attributes.t.$$date
          layout: '2006-01-02T15:04:05.000-07:00'
          layout_type: gotime
        severity:
          parse_from: attributes.s
          overwrite_text: true
          mapping:
            fatal: F
            error: E
            warn: W
            info: I
            debug:
              - D1
              - D2
              - D3
              - D4
              - D5

      - type: move
        from: attributes.msg
        to: body

      - type: add
        field: attributes.source
        value: "mongodb-demo"

      - type: add
        field: resource["service.name"]
        value: "mongodb-demo"

service:
  pipelines:
    logs/mongodb-demo:
      receivers: [filelog/mongodb]
      processors:
        - memory_limiter
        - transform
        - batch
      exporters:
        - clickhouse
EOF

데모 구성으로 ClickStack 실행

데모 로그와 구성으로 ClickStack을 실행합니다.

docker run --name clickstack-demo \
  -p 8080:8080 -p 4317:4317 -p 4318:4318 \
  -e CUSTOM_OTELCOL_CONFIG_FILE=/etc/otelcol-contrib/custom.config.yaml \
  -v "$(pwd)/mongodb-demo.yaml:/etc/otelcol-contrib/custom.config.yaml:ro" \
  -v "$(pwd)/mongod.log:/tmp/mongodb-demo/mongod.log:ro" \
  clickhouse/clickstack-all-in-one:latest

HyperDX에서 로그 확인

ClickStack이 실행되면 다음을 수행합니다.

  1. HyperDX를 열고 계정에 로그인합니다(먼저 계정을 생성해야 할 수 있습니다)
  2. Search 보기로 이동한 다음 소스를 Logs로 설정합니다
  3. 시간 범위에 **2026-03-09 00:00:00 - 2026-03-10 00:00:00 (UTC)**가 포함되도록 설정합니다
MongoDB 로그 검색 보기
MongoDB 로그 상세 보기

대시보드 및 시각화

다운로드 대시보드 구성

미리 구성된 대시보드 가져오기

  1. HyperDX를 열고 Dashboards 섹션으로 이동합니다.
  2. 오른쪽 상단의 점 3개 메뉴 아래에서 "Import Dashboard"를 클릭합니다.
Import Dashboard
  1. mongodb-logs-dashboard.json 파일을 업로드한 다음 가져오기를 완료합니다.
Finish importing MongoDB logs dashboard

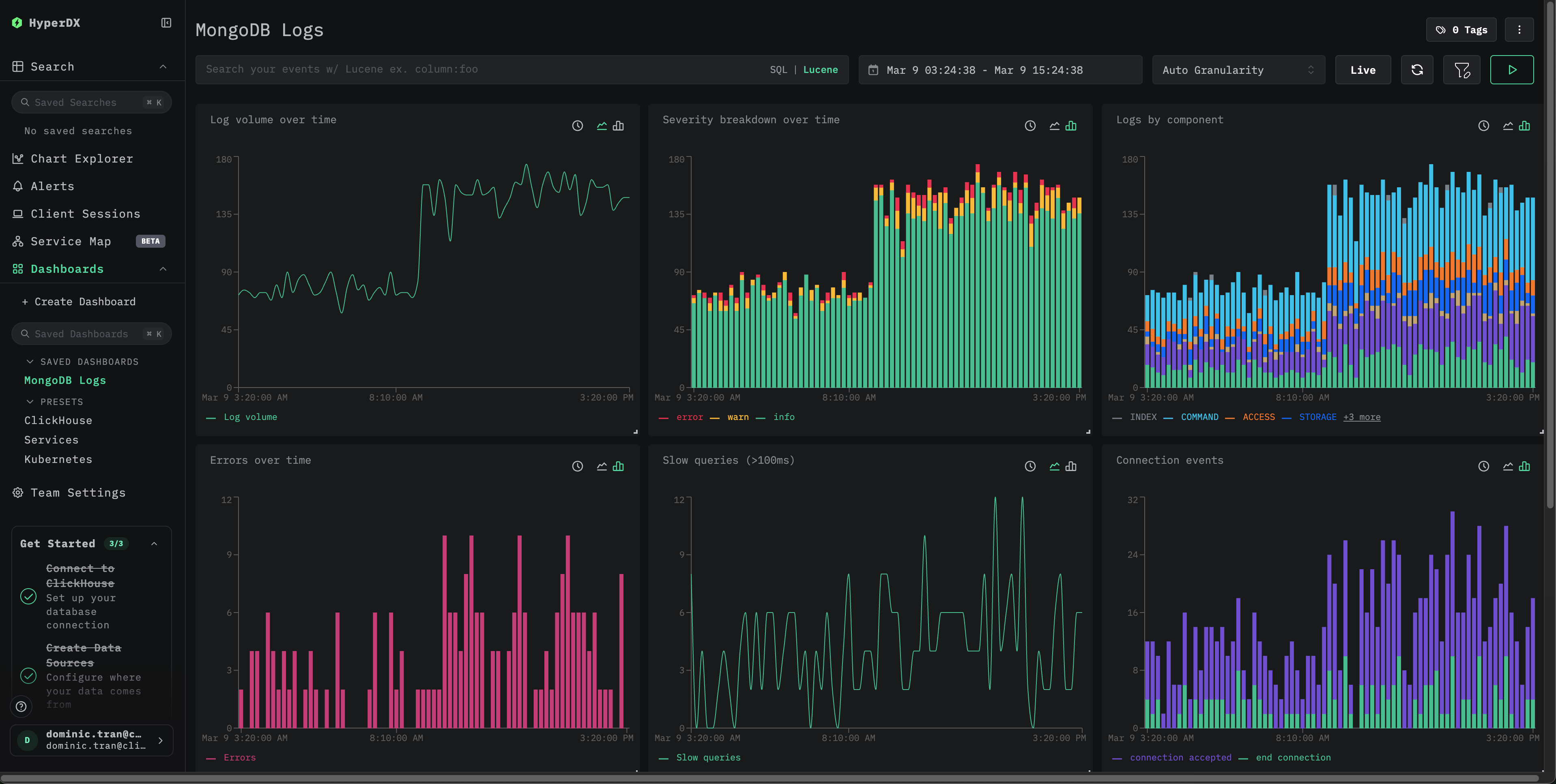
대시보드가 생성되며 모든 시각화가 미리 구성됩니다

데모 데이터셋의 경우 시간 범위를 **2026-03-09 00:00:00 - 2026-03-10 00:00:00 (UTC)**가 포함되도록 설정합니다.

MongoDB logs dashboard

문제 해결

HyperDX에 로그가 표시되지 않음

실제로 적용된 구성에 filelog 수신기가 포함되어 있는지 확인하십시오:

docker exec <container> cat /etc/otel/supervisor-data/effective.yaml | grep -A 10 filelog

Collector 로그에서 오류를 확인하십시오:

docker exec <container> cat /etc/otel/supervisor-data/agent.log

로그가 올바르게 파싱되지 않는 경우

MongoDB가 JSON 형식의 로그를 출력하는지 확인하십시오(4.4+):

tail -1 /var/log/mongodb/mongod.log | python3 -m json.tool

출력이 유효한 JSON이 아니라면, 사용 중인 MongoDB 버전에서 레거시 텍스트 로그 형식(4.4 이전)을 사용하고 있을 수 있습니다. 이 경우 json_parser 연산자를 regex_parser로 바꾸거나 MongoDB 4.4+로 업그레이드해야 합니다.

다음 단계

  • 중요한 이벤트(오류 급증, 느린 쿼리 임곗값)에 대한 경고를 구성하세요
  • 특정 사용 사례(레플리카 세트 모니터링, 연결 추적)를 위한 추가 대시보드를 만드세요

프로덕션 환경으로 전환하기

이 가이드는 빠르게 설정할 수 있도록 ClickStack에 기본 제공되는 OpenTelemetry Collector를 확장해 사용합니다. 프로덕션 환경에 배포할 때는 자체 OTel collector를 실행하고 데이터를 ClickStack의 OTLP 엔드포인트로 전송하는 방식을 권장합니다. 프로덕션 구성을 위한 자세한 내용은 OpenTelemetry 데이터 전송을 참조하십시오.